
Na początku lutego dzienny wolumen obrotu na platformie HIP-3 Hyperliquid osiągnął rekordową kwotę 5,2 miliarda dolarów.
TradeXYZ pozostaje kluczowym dostawcą na rynku, generując prawie 90% obrotów segmentu. Głównymi instrumentami są kontrakty na metale szlachetne, indeksy giełdowe i akcje.
Srebro było motorem wzrostu: 5 lutego kontrakty terminowe na ten instrument od TradeXYZ przyniosły 4,09 miliarda dolarów (około 68% całej aktywności HIP-3). Wysoka zmienność tego metalu przyciągnęła inwestorów poszukujących alternatywy dla kryptowalut.
Pod koniec stycznia wolumen otwartych pozycji na HIP-3 osiągnął historyczny szczyt w wysokości 1,06 miliarda dolarów. 87% płynności przypadło na TradeXYZ.
Na dzień 10 lutego kwota ta wynosiła około 633 milionów dolarów. Pomimo spadku, miesięczny wzrost wskaźnika nadal wynosi 88%.
Pomimo korekty, szum wokół metali szlachetnych zmienił postrzeganie Hyperliquid. Projekt wyrósł poza niszę „kryptoportfeli”, stając się uniwersalną platformą: złoto i srebro na stałe zagościły w pierwszej piątce instrumentów handlowych, zauważyli analitycy z The Block.
Liczby potwierdzają ten sukces. Wolumen obrotu metalami na giełdzie Hyperliquid osiągnął około 1% wartości COMEX .
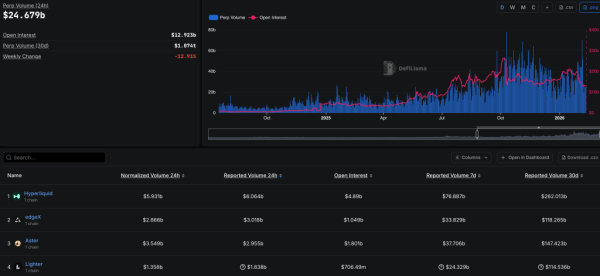
Wiodący perp-DEX pewnie utrzymuje pozycję lidera w tym segmencie, znacznie wyprzedzając konkurentów, takich jak edgeX, Aster i Lighter:

Ocena perp-DEX. Źródło: DefiLlama.
W obliczu wzrostu wskaźników fundamentalnych, natywny token HYPE wzrósł o 16,8% w ciągu ostatnich 30 dni, pomimo głębokiej korekty „blue chipów”. Notowania wspierało w szczególności wdrożenie standardu HIP-4, który przewiduje uruchomienie rynków predykcyjnych.
Przypomnijmy, że w lutym cena HYPE wzrosła w związku z ogólnym spadkiem na rynku kryptowalut. Wielu ekspertów zaczęło postrzegać to aktywo jako narzędzie do ochrony kapitału.
